2022年迎来了第一批00后毕业生
当大多数80、90后
早已在职场中被磨平了棱角时
刚刚才踏入职场的00后
却成为了他们眼中的“救星”
00后安全员上任
看他们怎么成为“整顿职场新生代”
(以下内容纯属虚构,仅供娱乐)
00后初涉职场
就干了很多老员工想干却不敢干的事
他们雷厉风行,不卑不亢
反向背调、敢于大声表达异议
付诸行动维护自己的合法权益
勇气让人敬佩,哪怕罚钱离职也无所谓
回归内卷大行其道的安全行业
面对令人身心疲惫的职场乱象
00后可以称得上是非常耀眼的后起之秀
当80、90后的安全人已经被
日常繁杂的安全工作折腾到精神崩溃时
00后更愿意探寻更好的方式方法
去提升工作效率及成效
就好比做安全检查
自身专业能力不够
好的工具来凑
身边的00后
都习惯借力这个信息化工具
展通·安全检查智能管理系统
一站式搞定
安全检查、复查、出报告
管理台账、统计分析各类难题
老板看了都拍手叫好
夸这00后小伙真会办事
话说,这个平台有什么“绝招”?
我们一起来围观!
↓↓↓
日常安全检查
简单“三部曲”快速搞定!
查什么▶
检查表单参考,一目了然!依据行业及日常检查需求,内置多套“推荐检查表”,提供全面精准的检查项目,有效解决“问题点发现不全,检查不全面”等问题,实现“清单式”检查。
检查表单
怎么查▶
海量隐患库支撑,快速排查!系统内置了30多个行业,近400个专业隐患数据库,支持问题点“模糊搜索”,隐患描述、检查依据、整改建议等一目了然,有效降低对检查人员专业度要求。
隐患库
出报告▶
检查报告一键生成,在线存档!依据系统指引,完成检查流程后,自动形成检查报告,支持在线签名确认,检查报告精准搜索,支持一键导出或批量下载。
在线签字
检查记录
“一站式”检查管理
工作效率直线提升
全面掌握执行进度▶
直观展示对应隐患管理执行进度,检查人、整改期限、复查人一一对应,各个环节责任落实到人,实现隐患闭环管理。
检查记录线上留存▶
随时查询相关检查记录详情,实现检查类型、检查日期、检查人等便捷搜索,有效解决纸质台账储存空间大、易损坏丢失等问题,方便随时调取并查阅相关情况。
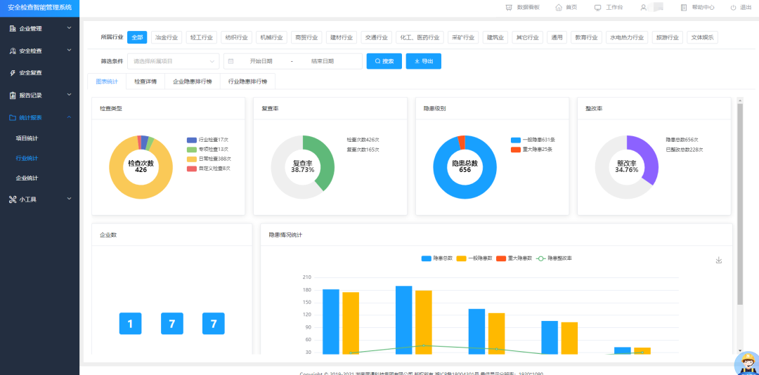
检查数据统计分析▶
构建可视化数据中心,检查/复查情况、隐患整改率检查报告、员工业务排名等数据情况一目了然,安全隐患底数清晰,支持多维度安全检查数据统计与分析,智能输出各类报表,轻松应对日常突击检查。
在线安全“智库”
补齐专业知识短板!
支持法律法规、技术规范、危险化工工艺、职业危害因素、重大危险源判定便捷查询,专业辅助开展安全检查工作,海量安全知识库、事故案例库、体系资料库、风险库实时更新,助力提升安全管理水平。
查一查
学一学
危险源判定
5大应用版本
任君挑选
电脑端+手机端
协同办公
数据实时共享
操作便捷易上手
想要了解更多产品详情
